Find every broken link and server error
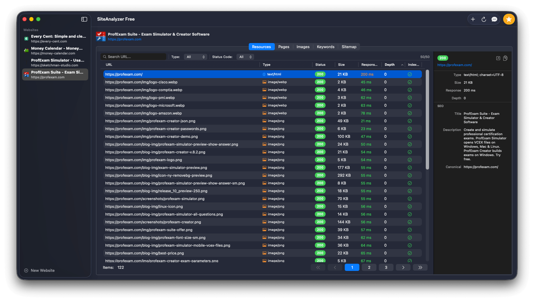
SiteAnalyzer crawls your entire website and checks every resource - pages, images, scripts, and stylesheets. You get a full picture of what works and what doesn't, with status codes, response times and redirect chains.
- Broken links (404), server errors (5xx) and redirects
- Response time for every resource
- Noindex / nofollow detection
- Crawl depth and page hierarchy




